There are many possible reasons for the sudden full load of the cpu, the most common one is caused by the cc attack;
The troubleshooting steps are as follows:
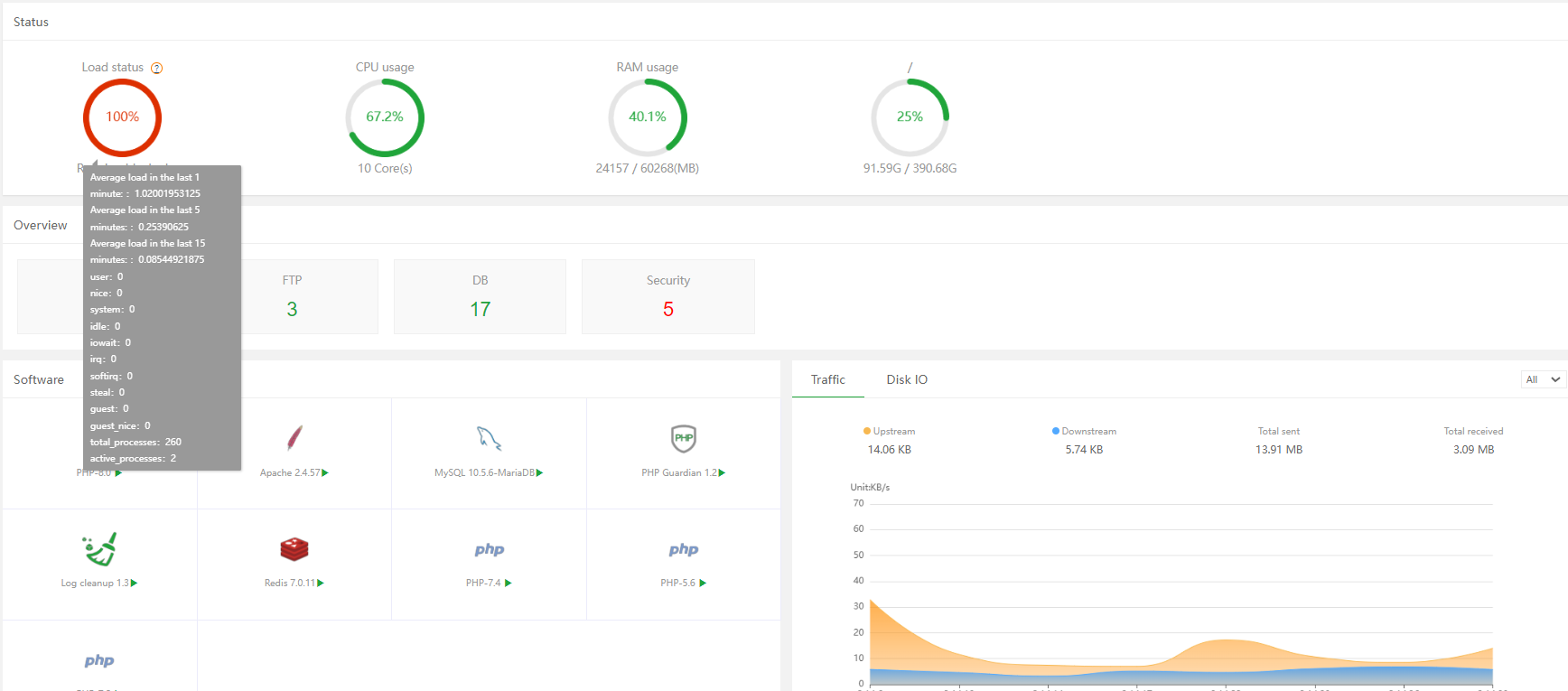
There is a [Task manager] plug-in in the software store, you can open it to see the processes with high CPU usage; if you have not purchased it, you can use the htop command to analyze
#centos
yum install -y htop && htop
#debian/ubuntu
apt update
apt install -y htop && htop
or top command analysis
If it is mysql, php, nginx, it is recommended to check the website log to see if it has been attacked, or if mysql, php have a large number of slow logs, and if so, contact the programmer to deal with it for you;
If you can’t analyze website logs, the software store has [Website statistics], which can be used to visually check the logs to see which website requests and accesses are currently abnormal. If a large number of requests come in within 1 second or a few seconds, there is a high probability of being hit. Yes, you can install our [nginx waf] plugin to block attacks
Open the nginx firewall, check whether there is an attacked record, try to adjust the cc defense rule of the nginx firewall to enhanced mode, and see if the cpu has dropped.
wondersoftwares12