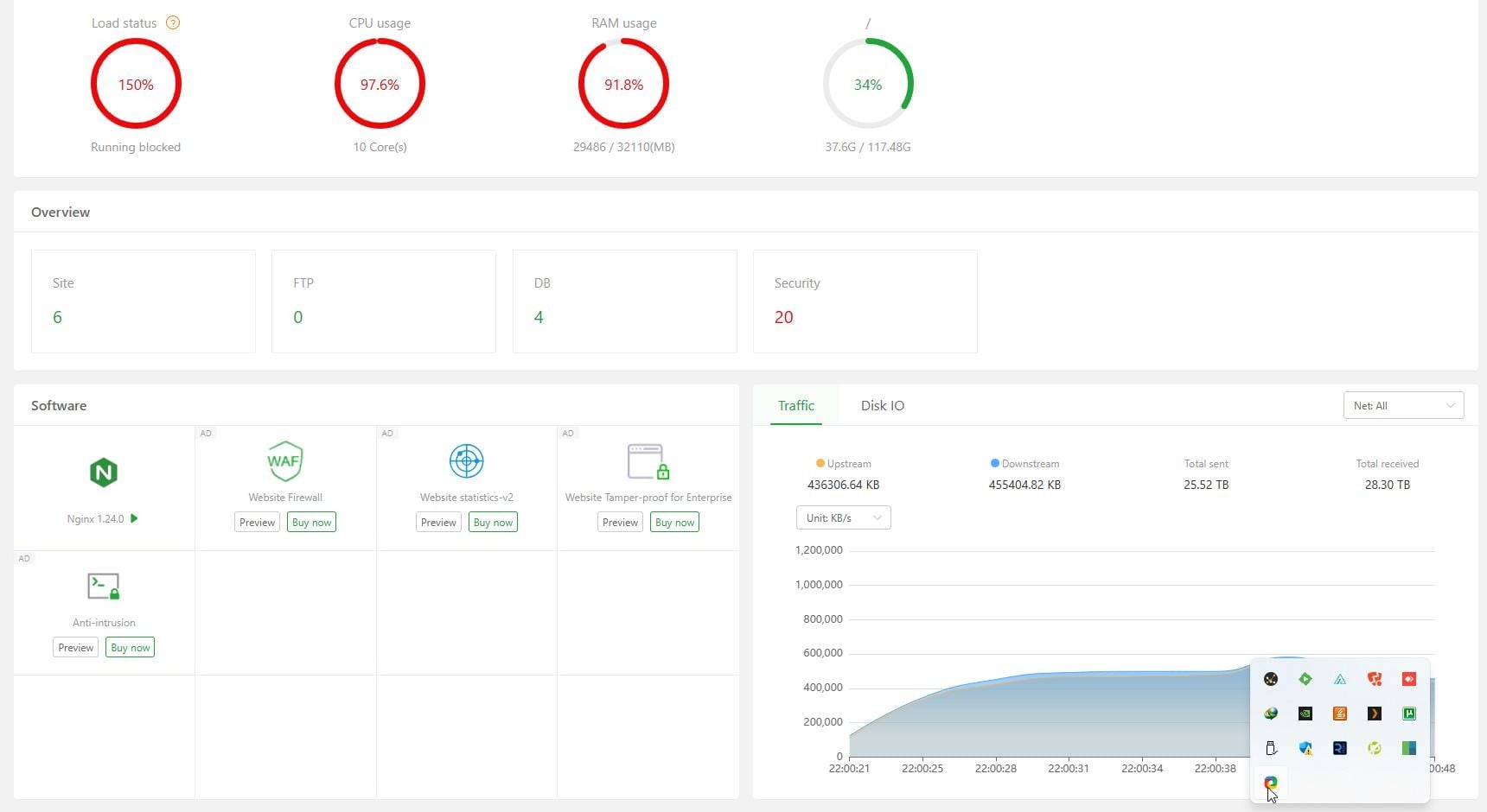
aaPanel_Kern Hello, this looks like it has been attacked. It is recommended that you use WAF or CloudFlare to intercept it. Add a server IP website and prohibit everyone from accessing it, and set it as the default website crewockeez